
PT Prosperita Sistem Indonesia resmi meluncurkan CSIRTradar, sebuah platform keamanan siber lokal yang dirancang khusus untuk membantu perusahaan mendeteksi kebocoran data di Dark Web dan memberikan peringatan dini terkait kerentanan siber. Kehadiran platform ini diharapkan mampu memperkuat pertahanan digital organisasi di Indonesia yang semakin rentan terhadap ancaman serangan siber.
Menurut laporan terbaru, sepanjang 2024 terjadi 56,1 juta data exposure dari 461 stakeholder di Indonesia yang bocor ke Dark Web. Sektor yang paling terdampak adalah administrasi pemerintahan (58,34%), diikuti kategori lainnya (30,14%), keuangan (3,58%), dan TIK (2,73%). Angka ini menegaskan betapa seriusnya ancaman kebocoran data yang dihadapi organisasi di tanah air.
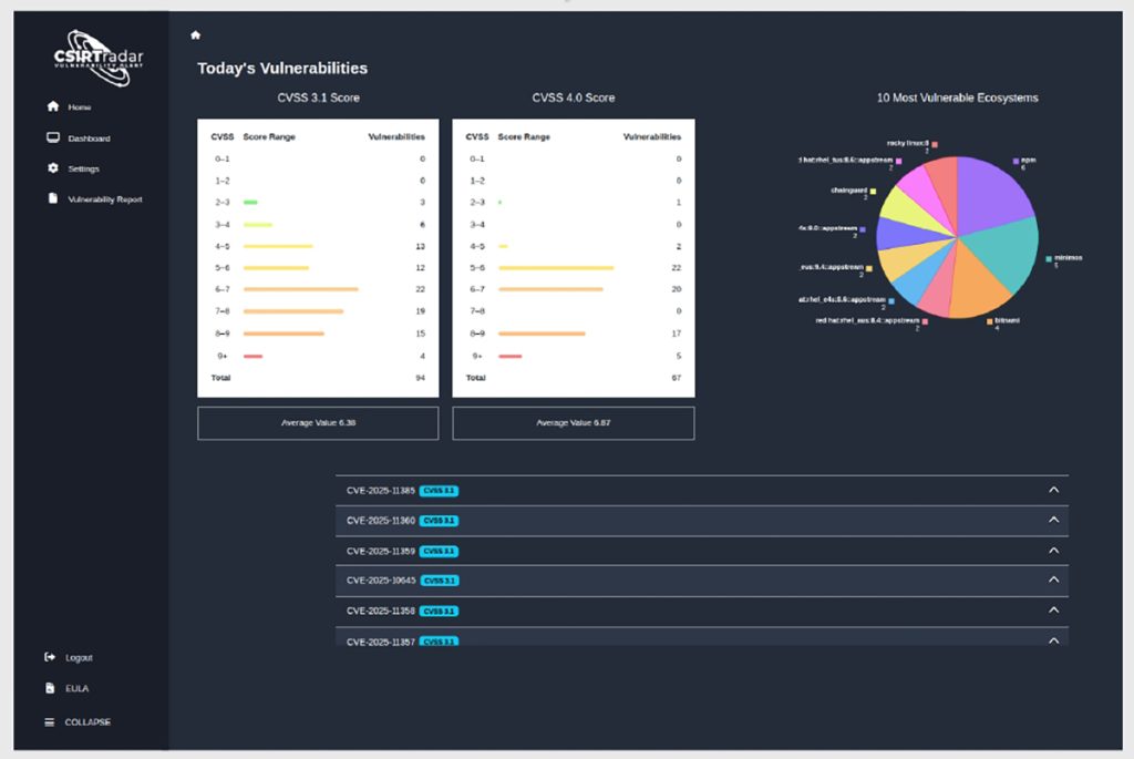
Fitur Utama: Dark Web Monitoring dan Vulnerability Alert

CSIRTradar hadir dengan dua kapabilitas utama:
- Dark Web Monitoring
Sistem radar berteknologi tinggi memantau aktivitas di Dark Web, mendeteksi informasi sensitif seperti kredensial login, data pribadi, hingga kekayaan intelektual yang muncul di forum rahasia maupun pasar ilegal. Pemantauan ini juga mencakup indikator ancaman seperti infostealer log, kebocoran domain, company breach, serta transaksi di darknet marketplace. - Vulnerability Alert
Platform ini memberikan peringatan dini atas celah keamanan terbaru berdasarkan CVE (Common Vulnerabilities and Exposures) dan OSV (Open Source Vulnerabilities). Notifikasi yang dihasilkan dikategorikan berdasarkan vendor, produk, tingkat keparahan (CVSS), serta rekomendasi prioritas penanganan. Integrasi melalui email dan webhook juga memudahkan tim keamanan menerima peringatan secara real-time dan mengotomatiskan alur respons.
Dari Reaktif ke Preventif

Yudhi Kukuh, Founder CSIRTradar, menjelaskan bahwa solusi ini hadir untuk mengubah paradigma keamanan siber di Indonesia.
“CSIRTradar hadir untuk mengisi kebutuhan krusial di ekosistem keamanan siber Indonesia. Dengan gabungan Dark Web monitoring yang proaktif dan vulnerability alert yang akurat, tim CSIRT bisa melihat ancaman sebelum dieksploitasi, mengubah respons reaktif menjadi tindakan preventif yang terukur,” ujar Yudhi.
Selain itu, CSIRTradar juga menyediakan konsol berbasis web dengan laporan lengkap yang siap dicetak, sehingga memudahkan tim manajerial dalam memahami ancaman dan mengambil keputusan cepat. Laporan meliputi detail seperti username/email yang bocor, URL dan protokol, tipe malware, hingga rekomendasi mitigasi.
Perlindungan Aset Digital Perusahaan
Di era digital yang penuh risiko, CSIRTradar hadir sebagai solusi proaktif untuk menjaga aset digital perusahaan. Dengan memantau kerentanan sistem dan aktivitas di Dark Web, organisasi dapat mencegah penyalahgunaan data, merencanakan strategi pertahanan, serta menjaga reputasi dan kepercayaan pelanggan.
“Dengan fitur seperti Dark Web monitoring dan Vulnerability Alert, organisasi di Indonesia dapat mempertahankan kontrol atas informasi penting, mencegah penyalahgunaan, dan memastikan perlindungan menyeluruh terhadap merek dan sistem internal mereka,” tambah Yudhi.
Untuk informasi lebih lanjut, publik dapat mengunjungi situs resmi: https://www.csirtradar.id/.



